一次 .NET 性能优化之旅:将 GC 压力降低 99%

字数 1128,阅读大约需 6 分钟

一次 .NET 性能优化之旅:将 GC 压力降低 99%

前言:问题的浮现

最近,我使用 ScottPlot 库开发一个频谱分析应用。应用的核心功能之一是实时显示频谱图,这可以看作是一个高频刷新热力图(Heatmap)。然而,在程序运行一段时间后,我注意到整体性能开始逐渐下降,界面也出现了卡顿。直觉告诉我,这背后一定隐藏着性能瓶颈。

分析:探寻性能瓶颈

面对性能问题,我首先打开了 Visual Studio 的诊断工具,重点关注计数器(Counters)的变化。

一次 .NET 性能优化之旅:将 GC 压力降低 99%

 

VS 诊断工具

上图揭示了几个严重的问题:

  1. 1. GC 频繁:进程内存图表中,GC(垃圾回收)标记几乎连成一片,表明垃圾回收异常频繁。
  2. 2. GC 耗时过长:% Time in GC since last GC 的值非常高,说明 GC 占用了大量的 CPU 时间。
  3. 3. 高内存分配率:Allocation Rate 居高不下,意味着程序在以极高的速率分配内存。

显然,问题出在 GC 上。但究竟是哪部分代码导致了如此巨大的 GC 压力呢?

定位:追踪 GC 的“元凶”

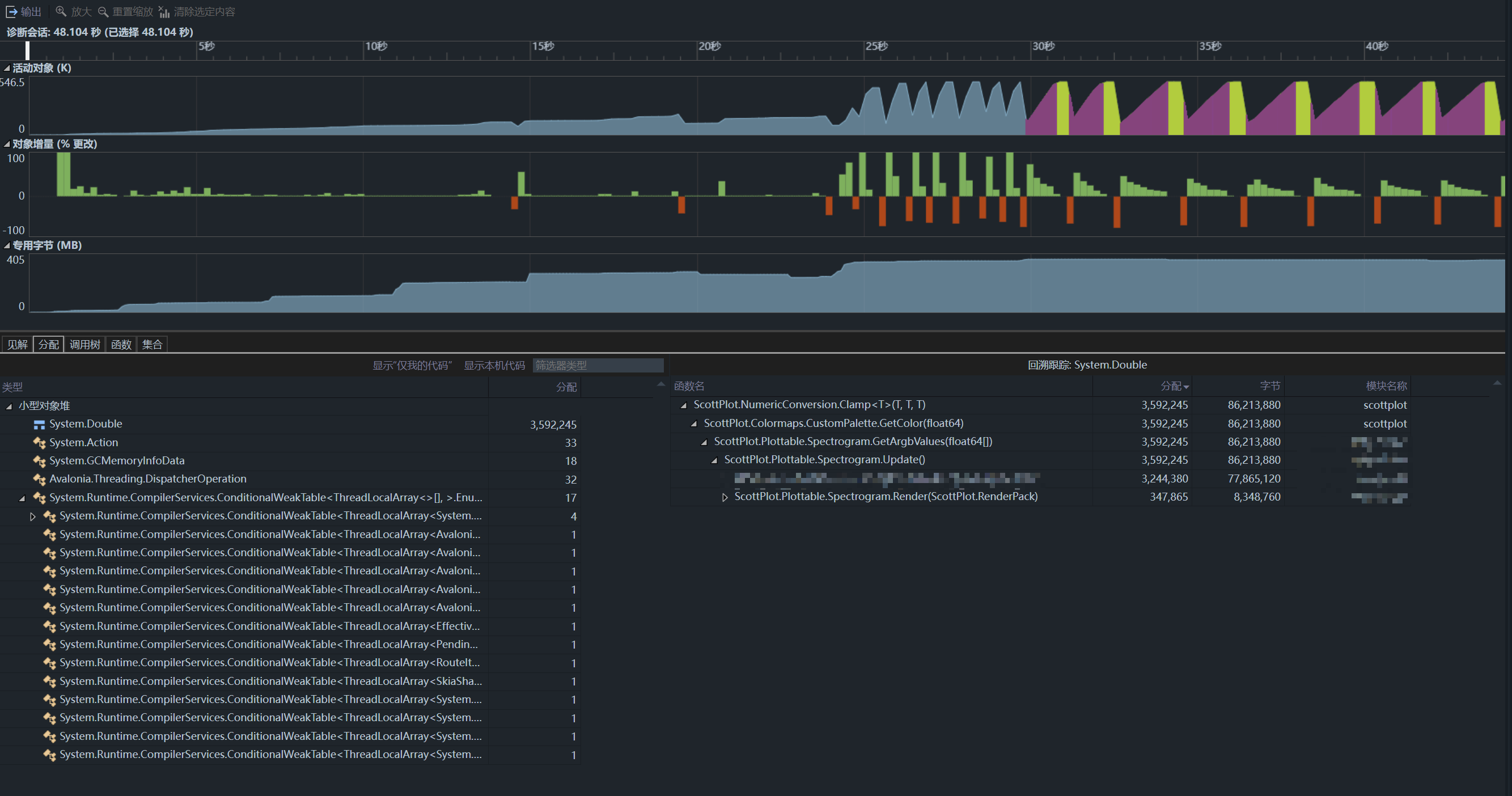
为了找出问题的根源,我使用了 Visual Studio 的性能探查器(Performance Profiler),并选择了 .NET 对象分配跟踪(.NET Object Allocation Tracking)模式。

在程序运行一段时间后,我停止了分析,并查看了分配(Allocations)选项卡。结果令人震惊:System.Double 类型的分配次数和字节数都异常巨大。这正是导致 GC 频繁的“元凶”。

通过调用堆栈,我迅速定位到了问题代码:

一次 .NET 性能优化之旅:将 GC 压力降低 99%

 

调用堆栈

函数名                                          分配        字节          模块名称 + ScottPlot.NumericConversion.Clamp<T>(T, T, T)    3,592,245    86,213,880    scottplot

所有的矛头都指向了 ScottPlot.NumericConversion.Clamp<T>(T, T, T) 这个函数。

探究:泛型与装箱的“陷阱”

为了弄清真相,我翻阅了 ScottPlot 的源代码,并梳理了整个调用流程:

  1. 1. 在绘制热力图时,程序会调用 NumericConversion.Clamp 函数,将数据归一化到 0-1 的范围内。
  2. 2. 接着,程序会根据归一化后的值,从颜色映射表(ColorMap)中获取对应的颜色。
public Color GetColor(double position) {     position = NumericConversion.Clamp(position, 0, 1);     int index = (int)((Colors.Length - 1) * position);     return Colors[index]; }

问题就出在 NumericConversion.Clamp 函数的实现上:

public static T Clamp<T>(T input, T min, T max) where T : IComparable {     if (input.CompareTo(min) < 0) return min;     if (input.CompareTo(max) > 0) return max;     return input; }

这是一个泛型方法,并且 double 是值类型。当 double 作为参数传递给这个泛型方法时,会发生装箱(boxing),即 double 被转换为 IComparable 接口。在每秒数万次的调用下,这会导致频繁的堆分配,从而引发巨大的 GC 压力。

深究:为何会发生装箱?

首先感谢两位大神的指出,问题的根源在于 Clamp<T> 方法的泛型约束 where T : IComparable,修改为使用 where T : IComparable<T>就可以避免装箱的问题。但为什么这个约束会导致装箱呢?

答案隐藏在 IComparable 接口的定义之中。让我们来看一下它的 CompareTo 方法:

// 非泛型版本
public interface IComparable
{
    int CompareTo(object? obj);
}

正如你所见,CompareTo 方法接受一个 object 类型的参数。当我们将像 double 这样的值类型传递给它时,CLR 为了匹配方法签名,必须将其转换为引用类型。这个从值类型到 object 的转换过程,就是装箱。每一次装箱都会在托管堆上分配一小块内存,在高频调用的场景下,这会迅速累积成巨大的内存压力,迫使 GC 频繁介入。

.NET 同时为我们提供了泛型版本的 IComparable<T> 接口:

// 泛型版本
public interface IComparable<in T>
{
    int CompareTo(T? other);
}

看到区别了吗?这个版本的 CompareTo 方法接受的是一个类型为 T 的参数。由于 double 等基础值类型已经实现了 IComparable<double>,编译器可以进行类型匹配,从而直接调用,完全避免了装箱操作。

因此,如果 ScottPlot 的源代码将约束改为 where T : IComparable<T>,就可以从根本上解决装箱导致的这个性能问题。不过,直接使用对应值类型的重载的性能还是会大幅的高于IComparable的版本,具体原因这里就不展开讲了。

优化:小改动,大提升

找到了问题的根源,解决方案也就水到渠成了。我为 Clamp 函数添加了一个 double 类型的重载版本,从而避免了装箱操作:

public static double Clamp(double input, double min, double max) {     if (input < min) return min;     if (input > max) return max;     return input; }

测试:验证优化效果

为了验证优化效果,我使用 LinqPad 和 BenchmarkDotNet 进行了性能测试。

#load "BenchmarkDotNet"  void Main() {     RunBenchmark(); }  privatedoublevalue = 0.75; privatedouble min = 0.0; privatedouble max = 1.0;  [Benchmark] public double Clamp_Double()     => NumericConversion.Clamp(value, min, max);  [Benchmark] public double Clamp_Generic()     => NumericConversion.Clamp<double>(value, min, max);  publicstaticclassNumericConversion {     public static double Clamp(double value, double min, double max)         => value < min ? min : (value > max ? max : value);      public static T Clamp<T>(T input, T min, T max) where T : IComparable     {         if (input.CompareTo(min) < 0) return min;         if (input.CompareTo(max) > 0) return max;         return input;     } }

测试结果如下:

一次 .NET 性能优化之旅:将 GC 压力降低 99%

 

性能测试结果

从上图可以看出,新添加的 Clamp_Double 方法在性能上远超泛型版本。

再次打开 Visual Studio 的诊断工具,GC 压力几乎消失了:

一次 .NET 性能优化之旅:将 GC 压力降低 99%

 

优化后诊断工具

总结:性能优化的启示

通过对 GC 压力的分析和优化,我成功解决了程序中的性能瓶颈。这次优化的核心在于,通过为 NumericConversion.Clamp 函数添加 double 类型的重载,避免了高频调用下的装箱操作,从而显著提升了性能,并将 GC 压力降低了 99% 以上。

这次经历不仅提升了程序的运行效率,也为我未来的性能调优工作积累了宝贵的经验。

目前,我已经将针对 ScottPlot 源码的修改提交了 PR:https://github.com/ScottPlot/ScottPlot/pull/4985

 

 

欢迎关注我的公众号“nodered-co”,原创技术文章第一时间推送。

一次 .NET 性能优化之旅:将 GC 压力降低 99%

 

发表评论

评论已关闭。

相关文章